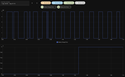
Odd charge rate
in brief...

My charge cycles are run by home assistant, It reads the current rate from Octopus. If it's 7p then I charge the batteries. That means thay charge during the day and after 23.30 as well.

We had a major internet outage which meant that that all died. So the batteries dropped to 10% and stayed there for about 48 hours.

We're still having issues so I've just got HA telling them to charge between 23.30 and 05.30. That's working but the charge rate is now odd.

They get to about 85% and then jump the last 15% in about 10 minutes as can be seen on this graph. This has happened for 3 nights

Should I be concerned about this?
Attachments:
Battery.png
Re: Odd charge rate
Odds are your BMS is out of whack from being stuck at 10% for 48hrs, you may need a few cycles to get it to behave.
It it not normal for it to jump, the charge rate usually slows down around 95% for mine.
Re: Odd charge rate
Pull up a graph of these values, and you can see how yours compares.
Charge rate vs SoC.png
Re: Odd charge rate
That's mine over roughly the same time period as yours
Attachments:
Screenshot 2026-04-01 at 16.56.54.png
Re: Odd charge rate
You may wish to look at your Cell mV min/max for same period. I think they should be less than 0.020mV between the two. They can differ during heavy discharge/charge... but for me they tend not to drift that far apart.

This should be a normal looking graph
Cell Voltage.png
A more zoomed out, and recent data
SoC vs. Charge Rate (New).png
Re: Odd charge rate
This is mine last night
Re: Odd charge rate
Apart from the fact that it's not letting me upload the image :(
Attachments:
mV.png
Re: Odd charge rate
Got there in the end :D

Can you grab from your system some random data points, for example in my picture above I have 05:29:51
BMS Cell mV High: 3,324mV
BMS Cell mV Low: 3,322mV

Your graph looks like it has equal values at some points, and drifting at others.
Re: Odd charge rate
Here's a couple. There are definitely periods where they're exactly the same and periods when they vary
Attachments:
Screenshot 2026-04-01 at 18.08.33.png
Screenshot 2026-04-01 at 18.09.17.png
Re: Odd charge rate
Your scale is different to mine, so hard to know if the difference is spot on, or too wide.
Either way, you are going to need to calibrate it a few more times it seems.
Re: Odd charge rate
Thank you! I'll keep an eye on it and hopefully the guy installing the battery can throw more light on it if it hasn't settled by Tuesday
Re: Odd charge rate
On balance, if you look back at your 1st post, you can see in the run up to 4pm, it looked better (didn't jump at 85%) today.

So maybe as mentioned, a few cycles more and it will recover better.
Watch for a few days, and check graphs daily, best of luck.
Post Reply