Hey FOX People, please can you help me.
FOX H3 Pro with 2 x BMS and 17.9kw & 15.3kw of Battery, 52 Panels over 3 strings with a CHINT DTSO666 meter
Meter setup as
CT 1
PT 40
Prot N1
Add 1
Baud 9600
Net N34
Plu5 P 0
Disp 3
Blcd 30
Issue is
The batteries charge from the grid all by themselves, no force charge set.
The power supply shows to be coming from the load and not the grid, Huge loads, over 20kw.
If if turn off the AC the load still shows to be coming from the load icon, and not to the "house" looks like the grid and load are around the wrong way, i have turned the CT Clamps x (3 phase) both ways and still no improvement, super confused.
It is almost like the house pulls a huge demand and the batteries empty in about 20 mins then recharge in the same time.
This is a brand new install, Had 2 x 6kw H1 invertor before but upgraded to 3 phase. Installer seems not to be able to help.
could it be that either the invertor or meter is faulty?
Any help is appreciated.
Obviously make sure you have the Meter3P enabled in the Meter/CT settings of the inverter - but looking at the above settings you have set it as if it were connected to the line directly and not using CT clamps (CT=1).
The CT setting is the current ratio and you would expect this to be set to 50 (or 40) depending on the CT clamps you are using - set as 1 it won't work with CT clamps as you can see.
The CT setting is the current ratio and you would expect this to be set to 50 (or 40) depending on the CT clamps you are using - set as 1 it won't work with CT clamps as you can see.
HI Dave. thanks so much for posting a response, can i check?
how do i set the invertor meter settings to be 3 phase. it only has setting for Meter 1 and Meter 2. also when looking at running/Grid. it shows all 3 phases R,S & T
Does the DTSU666 need to be setup for use with 3 phase? if so any idea how to do this?
how do i set the invertor meter settings to be 3 phase. it only has setting for Meter 1 and Meter 2. also when looking at running/Grid. it shows all 3 phases R,S & T
Does the DTSU666 need to be setup for use with 3 phase? if so any idea how to do this?
If it's showing the 3 phases then it's very likely it is set correctly - in Meter1/CT you can scroll through options and you'll see something like CT, Meter1_P, Meter3_P - it should be set to Meter3_PRichard Knight wrote: ↑Thu Dec 26, 2024 10:05 am HI Dave. thanks so much for posting a response, can i check?
how do i set the invertor meter settings to be 3 phase. it only has setting for Meter 1 and Meter 2. also when looking at running/Grid. it shows all 3 phases R,S & T
Does the DTSU666 need to be setup for use with 3 phase? if so any idea how to do this?
The DTSU666 is 3 phase out of the box no need to set anything (the single phase is DDSU666 and is very different)
Thanks Dave.
the Meter is a DTSU666
here are some images of the invertor running screen, (METER is currently disabled in the H3 Pro as when enables that's when the inverter plays up.
when in the inverter meter setting there is an option to "check Meter" which returns "Meter Wrong"
the Meter is a DTSU666
here are some images of the invertor running screen, (METER is currently disabled in the H3 Pro as when enables that's when the inverter plays up.
when in the inverter meter setting there is an option to "check Meter" which returns "Meter Wrong"
Attachments:
It needs to be set as Meter3_P in the Meter1/CT settings - the fact you have it disabled is the reason why it reports ‘Meter Wrong’
The reason why the system is playing up with the Meter enabled is that it isn’t reporting the correct load values as you have set the CT current ratio to 1 - that is only used when you have the meter directly cabled in-line with all 3 phases and you are using CT clamps that need a higher value set - that is usually set to 40 for 200A/5A CT clamps or 50 for 250A/5A CT clamps.
Once you set that correctly, restart the meter and you should then be able to enable the Meter1 in the inverter settings - the only question then is do you have the CT clamps facing the right way but you should easily tell that once the CT ratio is set correctly.
The reason why the system is playing up with the Meter enabled is that it isn’t reporting the correct load values as you have set the CT current ratio to 1 - that is only used when you have the meter directly cabled in-line with all 3 phases and you are using CT clamps that need a higher value set - that is usually set to 40 for 200A/5A CT clamps or 50 for 250A/5A CT clamps.
Once you set that correctly, restart the meter and you should then be able to enable the Meter1 in the inverter settings - the only question then is do you have the CT clamps facing the right way but you should easily tell that once the CT ratio is set correctly.
Thanks Again Dave.
I have set CT to 40 and 50 and still no good.
Just for clarity, could you advise (if possible) what the DTSU666 settings should be for the following.
CT Currently set to 40/50
PT Currently set to 1
Prot Currently set to N1
Add Currently set to 1
Baud Currently set to9600
Net Currently set to N34
Plu5 Currently set to P 0
Disp Currently set to 3
Blcd Currently set to 30
I have set CT to 40 and 50 and still no good.
Just for clarity, could you advise (if possible) what the DTSU666 settings should be for the following.
CT Currently set to 40/50
PT Currently set to 1
Prot Currently set to N1
Add Currently set to 1
Baud Currently set to9600
Net Currently set to N34
Plu5 Currently set to P 0
Disp Currently set to 3
Blcd Currently set to 30
HI Dave, another screenshot, i don't see an option to alter the meter settings, its either on or off.
Attachments:
Yes your right it’s the H3 pro - it’s always 3 phase so the only option for meter is ‘enabled’
The rest of the settings look correct it should be set to ‘modbus’ and 9600, n, 8, 1 - address 001
Your wiring looks to be 4 wire (L1/2/3 + N) so ‘net’ is N34
CT should be 40 (or 50) depending on your CT clamp ratio.
On the wiring you should have L1 connected to pin 2, L2 to pin 5, and L3 to pin 8 and Neutral to pin 10
The RS485A pin 24 to pin7 on the inverter, and RS485B pin to 8 on the inverter meter connector.
The rest of the settings look correct it should be set to ‘modbus’ and 9600, n, 8, 1 - address 001
Your wiring looks to be 4 wire (L1/2/3 + N) so ‘net’ is N34
CT should be 40 (or 50) depending on your CT clamp ratio.
On the wiring you should have L1 connected to pin 2, L2 to pin 5, and L3 to pin 8 and Neutral to pin 10
The RS485A pin 24 to pin7 on the inverter, and RS485B pin to 8 on the inverter meter connector.
Cheers Dave, i fully understand all except the part below (all the other items re set correctly as you have said
"The rest of the settings look correct it should be set to ‘modbus’ and 9600, n, 8, 1 - address 001"
9600 is OK
Address 001 is OK
Not sure about "modbus" i don't see an option for this
Not sure about n.8,1 what is this for?
I am still getting issues as per the image, ie load pulling from the house and batteries charging with being forced to. i really am struggling.
"The rest of the settings look correct it should be set to ‘modbus’ and 9600, n, 8, 1 - address 001"
9600 is OK
Address 001 is OK
Not sure about "modbus" i don't see an option for this
Not sure about n.8,1 what is this for?
I am still getting issues as per the image, ie load pulling from the house and batteries charging with being forced to. i really am struggling.
Attachments:
You can select another protocol but once you have set the protocol it will modbus. - when you set N1 it sets n,8,1 (no parity, 8 bits, 1 stop bit)Richard Knight wrote: ↑Thu Dec 26, 2024 7:46 pm Cheers Dave, i fully understand all except the part below (all the other items re set correctly as you have said
"The rest of the settings look correct it should be set to ‘modbus’ and 9600, n, 8, 1 - address 001"
Not sure about "modbus" i don't see an option for this
Not sure about n.8,1 what is this for?
I am still getting issues as per the image, ie load pulling from the house and batteries charging with being forced to. i really am struggling.
It looks very much as if it is a metering problem, when you go to the Chint meter and look at the various voltage and power flows for each phase does it appear as if they are correct ? - and when you enable the meter in inverter settings does check meter work ?
Thanks Dave.
I have now set Protocol to N1.
I changed the CT to 50 from 40 and i can then get the meter check to work and the meter check says meter correct, however s few seconds later the meter check fails, all during this the invertor is playing up very badly. now set back to 40
below is a list of the screen on the Chint meter. hoping you are able to let me know if this looks good/wrong.
UA 2449V
UB 2460V
UC 2493
1A 2600A
1B 2616A
1C 2296A
PT 0644W
PA 3.468W
PB 6.480W
PC -2.404
00134.15KWH
00060.020KWH
00073.95KWH
n1-9600
----001
i have taken a short film of the above (screen of meter) but cannot upload to here
I have now set Protocol to N1.
I changed the CT to 50 from 40 and i can then get the meter check to work and the meter check says meter correct, however s few seconds later the meter check fails, all during this the invertor is playing up very badly. now set back to 40
below is a list of the screen on the Chint meter. hoping you are able to let me know if this looks good/wrong.
UA 2449V
UB 2460V
UC 2493
1A 2600A
1B 2616A
1C 2296A
PT 0644W
PA 3.468W
PB 6.480W
PC -2.404
00134.15KWH
00060.020KWH
00073.95KWH
n1-9600
----001
i have taken a short film of the above (screen of meter) but cannot upload to here
i have taken a look at the "communication" settings in the H3 , device 1 set at address 247 and device 2 at 1. so i swapped these and still no good.. seems that device 1 previously set on 247 was able to communicate with the Chint meter OK but still report "Meter wrong"
i also changed the Chint meter address to 247 and still no good.
so chint address now set at 1
H3 set at device 1 -2 device 2 247, will swap back tomorrow as can only be done on the H3 screen and not remotely
i also changed the Chint meter address to 247 and still no good.
so chint address now set at 1
H3 set at device 1 -2 device 2 247, will swap back tomorrow as can only be done on the H3 screen and not remotely
Can I just get you to check UA/B/C as they should be 244.9 not 2449 - this is the voltage on each phaseRichard Knight wrote: ↑Thu Dec 26, 2024 10:20 pm Thanks Dave.
I have now set Protocol to N1.
I changed the CT to 50 from 40 and i can then get the meter check to work and the meter check says meter correct, however s few seconds later the meter check fails, all during this the invertor is playing up very badly. now set back to 40
below is a list of the screen on the Chint meter. hoping you are able to let me know if this looks good/wrong.
UA 2449V
UB 2460V
UC 2493
1A 2600A
1B 2616A
1C 2296A
PT 0644W
PA 3.468W
PB 6.480W
PC -2.404
00134.15KWH
00060.020KWH
00073.95KWH
n1-9600
----001
i have taken a short film of the above (screen of meter) but cannot upload to here
Also on 1A/B/C are they 2600A or is there a decimal point i'm guessing it is .2600A if PA is showing in W(atts) and not kW(watts) - this is the current per phase.
On your addressing, when you look at the communication addresses where device 1 at 247 is the slave ID - this is only used for connecting to a PC or other device - they are not the meter addresses - the Chint meter should be set at 1.
The fact the meter passes the check is good - it sounds like we are getting closer, but 50 is too high a ratio and so might 40 be depending on what CT clamps you have.
Can you take a photo of one of the CT clamps to show it's specification please (one face will have lettering to specify - or anything you got with them that might help) - we *need* to know what the CT clamp is expecting to output precisely so we can get the ratio correct - it usually says something 80/5A or 200/5A or 250/5A - if it is wrong the inverter will get it's load calculation wrong and send too much power to compensate (which is what it's doing).
Cheers Dave, i have to say how super helpful you are. I simply would not be getting anywhere without you.
I have checked and see below
UA 244.9V
UB 246.0V
UC 249.3V
1A 26.00A
1B 26.16A
1C 22.96A
PT 0644kw
PA -3.468kw
PB 6.480kw
PC -2.404kw
00134.15KWH
00060.020KWH
00073.95KWH
n1-9600
----001
A for the CT Clamps
They are CHINT nctk24 200A/5A
Much appreciated
Richard
I have checked and see below
UA 244.9V
UB 246.0V
UC 249.3V
1A 26.00A
1B 26.16A
1C 22.96A
PT 0644kw
PA -3.468kw
PB 6.480kw
PC -2.404kw
00134.15KWH
00060.020KWH
00073.95KWH
n1-9600
----001
A for the CT Clamps
They are CHINT nctk24 200A/5A
Much appreciated
Richard
The volts are all ok - so the Chint's Pt multiplier is correct - the amps (1A/B/C) look strangely high (would equate 6.3kw on each phase) and don't match the power readings PA/B/C but they may have been recorded at different times.Richard Knight wrote: ↑Fri Dec 27, 2024 11:49 am Do you think these look OK. do i need to check anything?
Thanks for the info on the CT, 40 is the correct ratio for that device (200/5=40)
So I think the next steps are getting right back to basics.
Assuming you have wired the CT clamps as per the Fox diagram where the S1's (red) would be connected to the meter pins 1,4 & 7
Each CT clamp *must* be clipped to each of the live feeds where they leave your main 3 phase meter and the arrow should be pointing away from the grid towards the load.
The next thing to do is a controlled test which is going to take a bit of timing, if you have a clamp meter it is easier to do this as you can clamp it on each live feed and measure the current you see so you have a 'known known' - if you can't do that try and see what the main meter is showing on each phase.
This is the bit that takes a bit of juggling as at the same time you need to look at the Chint meter and record the results shown in 1A, PA then 1B, PB, and 1C PC, also ideally what you see at the inverter panel in the Grid R/S/T screen.
What i'm trying to get to is that you have a known measured load on each phase and compare it with what the Chint meter is displaying, in theory the inverter should be showing the same as the Chint is it's meter source and it should all match what the smart meter (or clip on meter) is showing.
Thanks David. Off to to Bristol to see a panto shortly.
I do have a clamp meter and will check the connections tomorrow.
The CT red wires are connected to 2 6 & 9, black to 1,4 & 7. each phase to 31,33 & 36. Neut to 10. should i swap the red/black over?
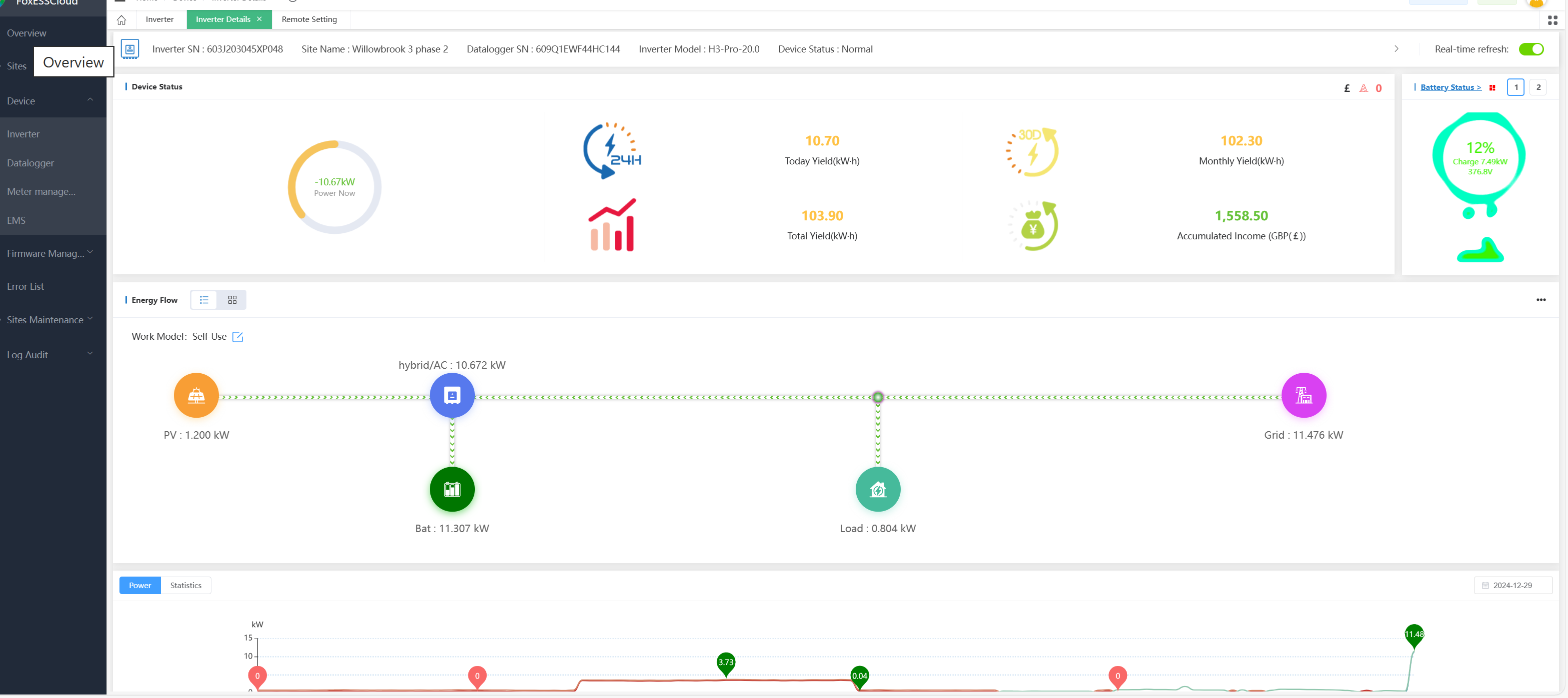
I think it seems we are making good progress as the foxcloud screen is showing more positive results, see image.
Once again i feel i need to say Thanks you, you are amazing.
I do have a clamp meter and will check the connections tomorrow.
The CT red wires are connected to 2 6 & 9, black to 1,4 & 7. each phase to 31,33 & 36. Neut to 10. should i swap the red/black over?
I think it seems we are making good progress as the foxcloud screen is showing more positive results, see image.
Once again i feel i need to say Thanks you, you are amazing.
Attachments:
Ok great thanks for that.Richard Knight wrote: ↑Fri Dec 27, 2024 1:31 pm I do have a clamp meter and will check the connections tomorrow.
The CT red wires are connected to 2 6 & 9, black to 1,4 & 7. each phase to 31,33 & 36. Neut to 10. should i swap the red/black over?
I think it seems we are making good progress as the foxcloud screen is showing more positive results, see image.
Once again i feel i need to say Thanks you, you are amazing.
i'm out quite a bit tomorrow myself but will check in when I can.
If you could swap the ct wires over so that all the red R/S/T's are on pins 1, 4 & 7 and their corresponding R/S/T blacks go to 3, 6 and 9 - and then we're matching the manual and then make sure the arrows on each clamp are pointing towards the load (away from the grid).
Each of the phase live should be connected as -
L1=Pin2 (or might be labelled 31)
L2=Pin5 (or might be labelled 33)
L3=Pin8 (or might be labelled 36)
N=Pin10
I've attached a diagram for the Chint meter wiring (with a red ring around the pin config) and also a diagram from a Solax 3 phase as it's a useful visual aid of the system.
If you had the CT colours reversed but the arrows facing the right way (even on just one of the CT's) a side effect of that is the batteries would dump to the grid at full power (the inverter sees the battery power incorrectly as excess solar being generated).
At this point it all might work but if you could do the tests with the clamp meter to confirm the Chint meter is reading and displaying the values correctly.
Firstly the Chint meter (note some versions have top green connector pins labelled as 2, 5, 8 others 31, 33, 36) Secondly the system overview Hope you enjoy the panto.... !
Thanks Dave.
I have swapped the CT pairs over to match the above/
Red on 1,4 & 7 and black on 3,6 & 9, N on 10.
L1 Brown on 31, Line 2 Black on 33 and Line 3 Grey on 36
Sorry to say it is still no better. I have a mate coming over later to assist with the "Clamp Meter check" so will advise later.
CT reading as follows
UA 236.1 v
UB 241.2 v
UC 242.1 v
1A 22.80 A
1B 23.28 A
1C 34.76 A
PT -1.492 KW
PA -3.050 KW
PB 5.616 KW
PC -4.056 KW
E00182.81KWH
Imp 00098.43 KWH
Could it be that one of the phases needs to be swapped? it really is playing up this morning.
Also any idea what the setting are for the Chint Meter for the below items
PLu5
b.LCd
ESEt
Thanks Rich
FYI with the current setting the invertor is buzzing like mad dumping grif pwer into the batteries but not showing this on the APP/Fox cloud.
I have swapped the CT pairs over to match the above/
Red on 1,4 & 7 and black on 3,6 & 9, N on 10.
L1 Brown on 31, Line 2 Black on 33 and Line 3 Grey on 36
Sorry to say it is still no better. I have a mate coming over later to assist with the "Clamp Meter check" so will advise later.
CT reading as follows
UA 236.1 v
UB 241.2 v
UC 242.1 v
1A 22.80 A
1B 23.28 A
1C 34.76 A
PT -1.492 KW
PA -3.050 KW
PB 5.616 KW
PC -4.056 KW
E00182.81KWH
Imp 00098.43 KWH
Could it be that one of the phases needs to be swapped? it really is playing up this morning.
Also any idea what the setting are for the Chint Meter for the below items
PLu5
b.LCd
ESEt
Thanks Rich
FYI with the current setting the invertor is buzzing like mad dumping grif pwer into the batteries but not showing this on the APP/Fox cloud.
Attachments:
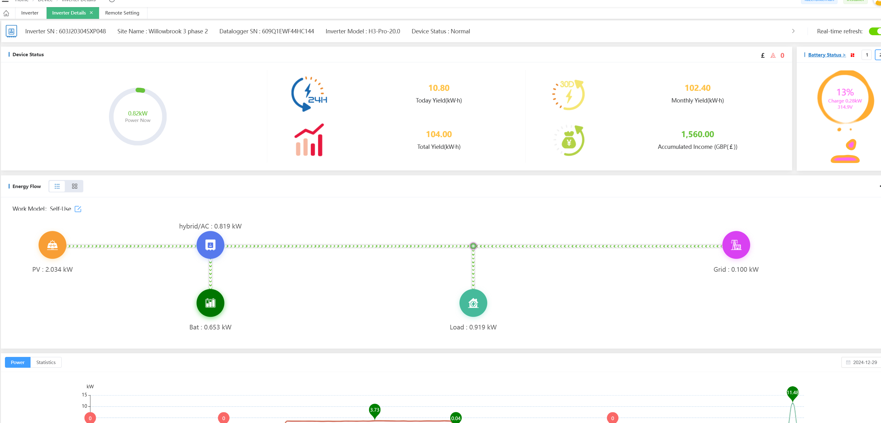
Good Morning David. Hope you are having a good weekend. My good friend came over yesterday and assisted with the clamp meter readings.
we didn't have much time but we did discover that the clamp meter reading on the tails did not match the meter or what was on the invertor.
We also discovered that the CT wires (Red/Black) for L1 & L3 where swapped so the CT reading for L1 was in fact for L3 and visa versa. . We swapped these over and left as we both had arrangements, i watched the APP whilst out last night and things seem to be improving. The meter check now shows "meter 1 correct" which is great.
now that we seem to be making some progress. i wonder if we still have a setting in the meter set incorrectly, i wonder this as the load from the grid seems higher than before, it used to be around 200-400w and now its around 800-1200w. do think we still have a setting in the CHINT incorrect.
Can i also ask if the "balance loads" should be enabled in the invertor?
we didn't have much time but we did discover that the clamp meter reading on the tails did not match the meter or what was on the invertor.
We also discovered that the CT wires (Red/Black) for L1 & L3 where swapped so the CT reading for L1 was in fact for L3 and visa versa. . We swapped these over and left as we both had arrangements, i watched the APP whilst out last night and things seem to be improving. The meter check now shows "meter 1 correct" which is great.
now that we seem to be making some progress. i wonder if we still have a setting in the meter set incorrectly, i wonder this as the load from the grid seems higher than before, it used to be around 200-400w and now its around 800-1200w. do think we still have a setting in the CHINT incorrect.
Can i also ask if the "balance loads" should be enabled in the invertor?
Attachments:
I saw your post late last night and was wondering myself about the problem - i'd come to the conclusion that the CT's must be clipped to the wrong cables as the way the inverter works is to try and create a zero sum at the ct's by providing just enough power on a phase to do that - and if the phase it is providing power on did not see the load sum zero, it would increase it's output to compensate - my first comment this morning would have been to check that the L1=CT R, L2=CT S etc.. but now you have found and fixed that things will be better - I suspect that was the mismatch between clamp and meter as you wouldn't be comparing the right phase.
Looking at your traces i'm not seeing any battery activity - are they flat ? - now that the system is working properly if one of the stacks is at minsoc the BMS will request a maintenance charge to keep it at minsoc as the inverter / BMS and batteries take a small amount of power to be maintained. It will only take the charge for 15 minutes and then switch off but will repeat every hour or so until there is enough solar to charge the batteries (or you force charge from grid if you have a lower tariff).
The normal operational load of a large H3 inverter can be anywhere from 100-200 watts and it takes that from the dc side (either batteries or solar), so overnight you'd expect to see a few hundred watts more than your normal base load - and when the BMS is in a maintenance charge cycle it will take 4 amps (DC) so if your battery stack is 200v dc you'll see an additional 800 watt load whilst it is on - actually this is a good thing as it shows the system is housekeeping properly which it wouldn't be doing if there was a problem.
You'd asked on the meter what the meaning of the extra settings is -
Plu5 is to change the way the pulse output reacts to active or reactive power (as separate output from the meter) - this isn't used in your config.
B.LCD is the lcd backlight on duration for the meter
ESET is to enable or disable sum metering - '0' is phase metering, '1' is sum metering - this will depend on whether you have 'net-metering' agreed with your energy supplier i.e. with 3 phases you might have 2kw import on L1, 1kw import on L2, and 3kw export on L3 - with net metering enabled your energy supplier sees your usage as (+2)+(+1)+(-3)=0 in other words you didn't import anything so zero cost.
When net metering is not enabled you import and export at different rates so if you were getting 15p per kw exported, but paying 50p per kw imported that same sum would be (+2*50p)+(+1*50p)+(-3*15p) = 150p-45p so you would pay 105p to do that.
This effectively changes the way the Chint meter sums your total import and export counters so they appear correctly.
On the inverter balance functions - you have an H3-Pro 3 phase 20kw inverter, which means that each of it's phases is capable of outputting at 6.6kw - but as 3 phase loads are independent you might have 8kw on L1, 5 kw on L2 and 5kw on L3 so the inverter will be able to output 6.6kw: 5kw : 5kw meaning you will be taking 1.4kw from the grid.
You would normally have balance loads enabled if you have net-metering agreed with your supplier - so in that previous example you would be paying for 1.4kw of power.
If you enable BalanceLoad and BalanceLogicFirst - then the inverter will attempt to get a zero sum at the meter i.e. it knows the load is (8+5+5)=18 so would output on the phases so as to achieve no import i.e. (6.6kw : 5.7kw : 5.7kw) and hence you wouldn't pay for any electricity.
Also it would draw power on the 3 phases in a balanced way to meet the house loads and charging the batteries.
From what you have said I think you have cracked it - and it would be good if you can get some charge in the batteries and let the system run so we can get some history of load power, grid consumption over time.
Looking at your traces i'm not seeing any battery activity - are they flat ? - now that the system is working properly if one of the stacks is at minsoc the BMS will request a maintenance charge to keep it at minsoc as the inverter / BMS and batteries take a small amount of power to be maintained. It will only take the charge for 15 minutes and then switch off but will repeat every hour or so until there is enough solar to charge the batteries (or you force charge from grid if you have a lower tariff).
The normal operational load of a large H3 inverter can be anywhere from 100-200 watts and it takes that from the dc side (either batteries or solar), so overnight you'd expect to see a few hundred watts more than your normal base load - and when the BMS is in a maintenance charge cycle it will take 4 amps (DC) so if your battery stack is 200v dc you'll see an additional 800 watt load whilst it is on - actually this is a good thing as it shows the system is housekeeping properly which it wouldn't be doing if there was a problem.
You'd asked on the meter what the meaning of the extra settings is -
Plu5 is to change the way the pulse output reacts to active or reactive power (as separate output from the meter) - this isn't used in your config.
B.LCD is the lcd backlight on duration for the meter
ESET is to enable or disable sum metering - '0' is phase metering, '1' is sum metering - this will depend on whether you have 'net-metering' agreed with your energy supplier i.e. with 3 phases you might have 2kw import on L1, 1kw import on L2, and 3kw export on L3 - with net metering enabled your energy supplier sees your usage as (+2)+(+1)+(-3)=0 in other words you didn't import anything so zero cost.
When net metering is not enabled you import and export at different rates so if you were getting 15p per kw exported, but paying 50p per kw imported that same sum would be (+2*50p)+(+1*50p)+(-3*15p) = 150p-45p so you would pay 105p to do that.
This effectively changes the way the Chint meter sums your total import and export counters so they appear correctly.
On the inverter balance functions - you have an H3-Pro 3 phase 20kw inverter, which means that each of it's phases is capable of outputting at 6.6kw - but as 3 phase loads are independent you might have 8kw on L1, 5 kw on L2 and 5kw on L3 so the inverter will be able to output 6.6kw: 5kw : 5kw meaning you will be taking 1.4kw from the grid.
You would normally have balance loads enabled if you have net-metering agreed with your supplier - so in that previous example you would be paying for 1.4kw of power.
If you enable BalanceLoad and BalanceLogicFirst - then the inverter will attempt to get a zero sum at the meter i.e. it knows the load is (8+5+5)=18 so would output on the phases so as to achieve no import i.e. (6.6kw : 5.7kw : 5.7kw) and hence you wouldn't pay for any electricity.
Also it would draw power on the 3 phases in a balanced way to meet the house loads and charging the batteries.
From what you have said I think you have cracked it - and it would be good if you can get some charge in the batteries and let the system run so we can get some history of load power, grid consumption over time.
Thanks David, a greet reply.
The sun has not been shining much recently and so the batteries are low, however they have been charged via the grid during this issue we are discussing.
I checked the "Meter test" last night and it said "Meter Correct"
This morning i checked it again and it now says "Meter Wrong" so we are definitely getting somewhere. but their still must be an setting error maybe?
The sun is shining a little right now and we are pulling in between 888w - 1.2KW. 10.37am
Also i have checked the "force charge" and that works perfectly, now showing the correct load/route of the grid supply. Before it showed it coming from the house.
the batteries where charged to over 80% last night when we got home and they are down to 10% this morning, So i guess they got used up last night. (the kids where up later boiling the kettle and the 3 kw immersion was on for 3 hours from 3am to 6am.
at this very moment the sun has come out and we are pulling in just over 2kw and the batteries are charging which is great.
so i think the we only have one issue left of which is the "Meter Wrong" issue
The sun has not been shining much recently and so the batteries are low, however they have been charged via the grid during this issue we are discussing.
I checked the "Meter test" last night and it said "Meter Correct"
This morning i checked it again and it now says "Meter Wrong" so we are definitely getting somewhere. but their still must be an setting error maybe?
The sun is shining a little right now and we are pulling in between 888w - 1.2KW. 10.37am
Also i have checked the "force charge" and that works perfectly, now showing the correct load/route of the grid supply. Before it showed it coming from the house.
the batteries where charged to over 80% last night when we got home and they are down to 10% this morning, So i guess they got used up last night. (the kids where up later boiling the kettle and the 3 kw immersion was on for 3 hours from 3am to 6am.
at this very moment the sun has come out and we are pulling in just over 2kw and the batteries are charging which is great.
so i think the we only have one issue left of which is the "Meter Wrong" issue
Attachments:
The meter wrong may not actually be a problem - the test is meant to be done when the meter is disabled to check it is responding correctly, if you check it whilst it is enabled and has just been polled it's likely it will fail, it's only when you get a hard error that says 'meter fault' when it is enabled that it's time to worry.
I didn't ask before but is it a long cable length between the inverter and meter?, from your pictures the cable type looks fine and it can normally cope with long distances but occasionally you have to fit a 120 ohm resistor if it's travelling long distance.
Other than that, be nice if we had a clear sunny day to give it a good test but at least you are getting some PV generation
I didn't ask before but is it a long cable length between the inverter and meter?, from your pictures the cable type looks fine and it can normally cope with long distances but occasionally you have to fit a 120 ohm resistor if it's travelling long distance.
Other than that, be nice if we had a clear sunny day to give it a good test but at least you are getting some PV generation