Why does the home still consume from grid when there’s enough charge in the battery? This is while we are on holiday so barely any consumption other than fridge, WiFi, alarm etc.
Is this much “normal”?
Thank-you for your answer, but I have scrolled through many pages and not found a match for my question. I also tried the search but my search resulted in hundreds of pages of unrelated posts. Are you aware of any recent similar posts you could point me in the right direction of please? Appreciate it must be annoying seeing newbies asking the same questions over and over.
In fairness, you would have to catch up on 2-3 weeks worth of posts.
The short of it, is Fox have introduced FoxCloud2.0 App version 2.2.x and it has been chaotic since. Schedules being ignored, or being created out of thin air, and all manor of equally fun things.
Now on the face of your Octopus graph, that is actually quite good in isolation, that represents a house base load of under 100 Watts. Given that you have solar/battery, then it should have been less than 0.5kWh for the 24hrs (it can vary, but lower than posted)
I would recommend you login to the v2 Desktop site here https://www.foxesscloud.com/v2/login
And check the Quick Settings top right in Purple, check each section carefully.
There are 5 sections there, if you can write down what you see, or take pictures more help can be given.
The short of it, is Fox have introduced FoxCloud2.0 App version 2.2.x and it has been chaotic since. Schedules being ignored, or being created out of thin air, and all manor of equally fun things.
Now on the face of your Octopus graph, that is actually quite good in isolation, that represents a house base load of under 100 Watts. Given that you have solar/battery, then it should have been less than 0.5kWh for the 24hrs (it can vary, but lower than posted)
I would recommend you login to the v2 Desktop site here https://www.foxesscloud.com/v2/login
And check the Quick Settings top right in Purple, check each section carefully.
There are 5 sections there, if you can write down what you see, or take pictures more help can be given.
Alternatively if you can run a python script I wrote a simple one to overwrite all schedules in 1 API call and the API doesn't seem to be doing funny things like the app.MaterialBarracuda48 wrote: ↑Sun Mar 01, 2026 4:34 pm I would recommend you login to the v2 Desktop site here https://www.foxesscloud.com/v2/login
And check the Quick Settings top right in Purple, check each section carefully.
There are 5 sections there, if you can write down what you see, or take pictures more help can be given.
viewtopic.php?t=2859&start=25
Agreed, more than one way to skin this cat so to speak.evilbunny wrote: ↑Sun Mar 01, 2026 10:27 pm Alternatively if you can run a python script I wrote a simple one to overwrite all schedules in 1 API call and the API doesn't seem to be doing funny things like the app.
viewtopic.php?t=2859&start=25
Hi, screenshots attached.
I don't think my schedules are ignored, but wanting to know why I'm consuming around 2kWh even when the battery has plenty of SoC remaining. In my original screenshot the battery was around 80% at midnight, force was turned off hence no massive peak at 00:30. And export was happening around noon-4pm.
I don't think my schedules are ignored, but wanting to know why I'm consuming around 2kWh even when the battery has plenty of SoC remaining. In my original screenshot the battery was around 80% at midnight, force was turned off hence no massive peak at 00:30. And export was happening around noon-4pm.
Attachments:
There is lots of people with their schedules being ignored, so you are just 1 of many having the same issue.
In the screen shot of schedules you posted I noticed you also now have a default schedule showing that never used to be there as well.
Like I said, it's not a scheduling issue for me. It's consumption from grid when the battery has capacity. My enquiry is whether that is normal or not and if so, whether 80-100w per hour is expected.
You said you turned off Force Charge, this might have upset the system right now as it's chaotic as to what works and doesn't.
I see that it is now turned back on for your return, so is it behaving today as expected?
And in short, no you would not expect that much grid use as I have already said futher up.
I see that it is now turned back on for your return, so is it behaving today as expected?
And in short, no you would not expect that much grid use as I have already said futher up.
Yeah, charging working fine on the schedule.
It's just the grid use that worries me - it's always been like that too - installer said it was normal, but in an "i dont know really" tone!
So, is best course of action contacting Fox?
It's just the grid use that worries me - it's always been like that too - installer said it was normal, but in an "i dont know really" tone!
So, is best course of action contacting Fox?
I looked back to some old values where I did not have an EV, and got a few "normal" days of 0.44kWh for an entire day.
So a daily average of 1.5 to 2.0 kWh seems excessive, unless you have something that was spiking it up.
You have the Octopus side of things, can you open up the Fox power graphs for same day (or the App or Desktop site)
Then you have the physical stuff to check, where you go to Inverter and check the battery charge/discharge values and the grid Import/export values depending on system to make sure things look logical in there.
So a daily average of 1.5 to 2.0 kWh seems excessive, unless you have something that was spiking it up.
You have the Octopus side of things, can you open up the Fox power graphs for same day (or the App or Desktop site)
Then you have the physical stuff to check, where you go to Inverter and check the battery charge/discharge values and the grid Import/export values depending on system to make sure things look logical in there.
How?MaterialBarracuda48 wrote: ↑Mon Mar 02, 2026 10:45 am and got a few "normal" days of 0.44kWh for an entire day.
That's like a load under 20W!
Did you only have a light turned on?
Even 2kWh/24h works out to be 83W average load so I wouldn't call that abnormal or even high in the slightest, our house averages 400-600W without much on over night, just fridges and so on and so forth or at least 9.6kWhrs.
Thanks for your help.
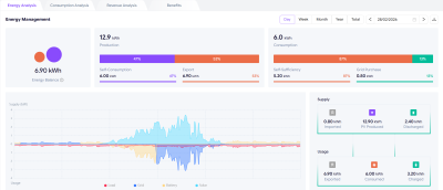
Here's the Fox chart for the same day.
I'm not by the system today so cannot look physically. I have previously scrolled through the screens but don't really understand what I'm looking at/for.
Here's the Fox chart for the same day.
I'm not by the system today so cannot look physically. I have previously scrolled through the screens but don't really understand what I'm looking at/for.
Attachments:
That figure is what Octopus charges us for grid usageevilbunny wrote: ↑Mon Mar 02, 2026 10:52 amHow?MaterialBarracuda48 wrote: ↑Mon Mar 02, 2026 10:45 am and got a few "normal" days of 0.44kWh for an entire day.
That's like a load under 20W!
Did you only have a light turned on?
Actual load was for the day, 9.20 kWh for all background, I pulled according to Fox 0.2kWh from grid, which is never accurate at lower values
The dark blue bits above the line like in the early hours are being imported from the grid, and the dark blue bits below are when you exported to the grid.
The yellow bits either side the dark blue bits in the early hours are the battery discharging.
Then the light blue solar kicks in until it stops charging then the solar is being exported to the grid.
Then as solar drops off the battery starts discharging again.
Rinse and repeat.
That makes much more sense.MaterialBarracuda48 wrote: ↑Mon Mar 02, 2026 10:58 am That figure is what Octopus charges us for grid usage![]()
Yea I've noticed the 5 minute data the power company reports verses what the inverter/battery claim can be a bit dodgy.MaterialBarracuda48 wrote: ↑Mon Mar 02, 2026 10:58 am Actual load was for the day, 9.20 kWh for all background, I pulled according to Fox 0.2kWh from grid, which is never accurate at lower values
The main one for you, is the 6.0kWh of consumed energy, it claims 0.8kWh was purchased from the grid, but this as you know is not accurate. The lower your draw from the grid, the more the figures can drift from reality (Octopus at 1.82kWh)
You might have a duff CT clamp, or Firmware that needs a little update, or as mentioned, the lower power draw skews the numbers more.
I wouldn't place absolute trust in it personally. The meter is wired in the CT clamps aren't. Don't get me wrong they are pretty good but there can be problems with efficient appliances I found out and the inverter/battery trying to keep up with a constantly changing load.
I did once post some values before for someone a few months back, and the drift is worse at lower power.
Now I have an EV and consumption is much higher, the drift is closer to the grid supplier figures.
I my example of 0.44kWh for Octopus usage, Fox claims 0.20kWh of grid usage.
We get $1/day back if we don't use more than 60Whrs between 6pm and 8pm and I pulled usage from the API and the battery rounded usage to 1 decimal place and showed no usage, the power company shows almost 300Whrs of usage, or 5x the allowed limit so we didn't get $1 back.MaterialBarracuda48 wrote: ↑Mon Mar 02, 2026 11:09 am I my example of 0.44kWh for Octopus usage, Fox claims 0.20kWh of grid usage.
When the appliances were running the grid import/export was all over the place.
Yesterday I forced discharged between 6pm and 9pm and the power company showed no usage for that period and due to the higher rate for exporting then they actually owed us 10c for the day.
In preparation for winter I only forced discharged while appliances were using power tonight and I'll find out tomorrow if that was enough or if I need to do so for the entire time. No real time stats/data from the power company.
You might benefit from *Grid/meter* compensation settings, which us End Users cannot configure.evilbunny wrote: ↑Mon Mar 02, 2026 11:14 am We get $1/day back if we don't use more than 60Whrs between 6pm and 8pm and I pulled usage from the API and the battery rounded usage to 1 decimal place and showed no usage, the power company shows almost 300Whrs of usage, or 5x the allowed limit so we didn't get $1 back.
The next day I forced discharged between 6pm and 9pm and the power company showed no usage for that period and due to the higher rate for exporting then they actually owed us 10c for the day.
Tonight I only forced discharged while appliances were using power and I'll find out tomorrow if that was enough or if I need to do so for the entire time. No real time stats/data from the power company.
You set an offset value to keep pushing back on the grid, so the flow is always pushing power out of the house.
*I cannot recall the exact name of it, I think Will may have made a video for this.
I don't think so with the wild swings of import/export, the app showed grid export was going from 500W to -500W the whole time, it seemed the battery just couldn't alter it's output response fast enough, where as when it was forced to discharge it didn't have to.MaterialBarracuda48 wrote: ↑Mon Mar 02, 2026 11:18 am You might benefit from *Grid/meter* compensation settings, which us End Users cannot configure.
You set an offset value to keep pushing back on the grid, so the flow is always pushing power out of the house.
I think the offender is a brand new air fryer oven, and I think it was designed that way to be super efficient with power usage, but the effect it had on the inverter/battery wasn't.