Suddenly some metrics from my H1 inverter have become very peculiar, certainly wrong.
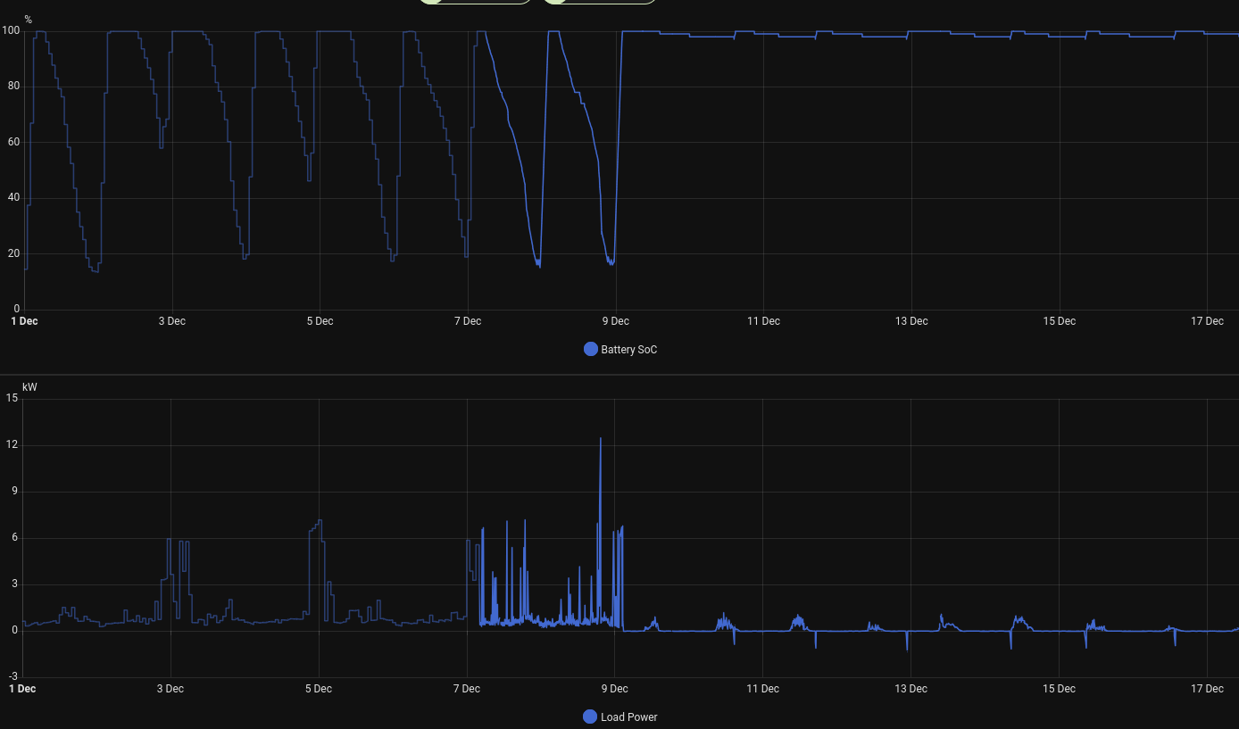
Two of these are battery SOC and Load Power (shown in attached image).
Solar power seems unaffected, I haven't looked at everything to see what is and isn't affected.
If anything the load seems somewhat linked to the solar, it is only ever a few units above it. At night this results in the load being shown as something like 7W, which is entirely implausible with lights, computers and even the oven on.
I don't think this is a communication issue since both my ModBus HA extension (which is where these graphs come from) and the Fox website show the same figures.
I recently had a firmware update to the current versions (Manager 1.74, Master 1.65, Slave 1.02), but that was on 25/11, so not directly connected to the date these figures started going awry.
Any idea what's going on?
It's almost like the inverter doesn't know there's any load and therefore isn't supplying any power. Check CT/meter settings & wiring maybe? Given there's still *something* registering I might suspect a bad connection/CT has come away from the conductor it's supposed to be measuring etc...
We do have power in the house (everything is as normal) so I'm pretty sure the inverter is working properly, so I don't see how it could be a wiring problem, either wiring itself or CT clamps on wires (there aren't any I'm aware of around the inverter).
The datalogger and RS485/WiFi converter are plugged directly into the inverter so no wiring there either.
The datalogger and RS485/WiFi converter are plugged directly into the inverter so no wiring there either.
I think it’s best to start with a full system shutdown and restart after the firmware upgrade then you know it’s a clean restart.
It does sound as if the CT is no longer being read correctly, the CT clamp will be connected to your smart meters live feed and it measures the power flowing into and out of the house - without that measuring correctly it will not meet any load from the battery.
It has been an occasional occurence for the H1 CT clamp setting to have been reset after a firmware upgrade - you can check that your self in Settings (password is 0000), Feature, Meter/CT and it should be set to >CT< - if it isn’t change it to CT press set and you inverter will restart, and should now be correctly measuring load.
It does sound as if the CT is no longer being read correctly, the CT clamp will be connected to your smart meters live feed and it measures the power flowing into and out of the house - without that measuring correctly it will not meet any load from the battery.
It has been an occasional occurence for the H1 CT clamp setting to have been reset after a firmware upgrade - you can check that your self in Settings (password is 0000), Feature, Meter/CT and it should be set to >CT< - if it isn’t change it to CT press set and you inverter will restart, and should now be correctly measuring load.
Taken me a while but I've now done something about this, thanks Dave.
The CT/Meter setting was still on CT so that wasn't the problem.
When you say "full system shutdown", does switching the inverter to "Stop" and then back to "Start" qualify? I've just done this and it looks to me like nothing has changed. After fifteen minutes the system is still behaving what looks like "wrong".
The CT/Meter setting was still on CT so that wasn't the problem.
When you say "full system shutdown", does switching the inverter to "Stop" and then back to "Start" qualify? I've just done this and it looks to me like nothing has changed. After fifteen minutes the system is still behaving what looks like "wrong".
A full shutdown, needs you to isolate the PV feed to the inverter, followed by the AC feed, then power off your batteries - leave it for the inverter screen to go blank and then reverse the process power on the battery, turn on the AC isolator and then the PV isolator - after a few minutes of checking it should go back on-line and say 'normal' on the screen.MarkRS wrote: ↑Wed Dec 24, 2025 10:59 am Taken me a while but I've now done something about this, thanks Dave.
The CT/Meter setting was still on CT so that wasn't the problem.
When you say "full system shutdown", does switching the inverter to "Stop" and then back to "Start" qualify? I've just done this and it looks to me like nothing has changed. After fifteen minutes the system is still behaving what looks like "wrong".
If that doesn't solve it, there must be a fault in the CT wiring or the CT clamp has come off (normally fitted to the live feed of the smart meter)
Ok. That's the shutdown/startup I went through when I added batteries early this year so I should be fine.
Given the system's been running for three years now presumably it's not wired incorrectly, but I s'pose it might've been gnawed. Similarly presumably it's unlikely the CT clamp has come off the feed? I'll check anyway.
Many thanks
Given the system's been running for three years now presumably it's not wired incorrectly, but I s'pose it might've been gnawed. Similarly presumably it's unlikely the CT clamp has come off the feed? I'll check anyway.
Many thanks
It’s usually a connection point that has tarnished that causes it after a period of time - if there are any connection point in the CT cable that’s a good place to start, but mice love things like that.
This turned out to be a broken wire in the connector, one of the wires from the CT clamp.
It broke at 4am one morning (back in December).
I notice that 8 pin connector has no strain relief on it. Is that optimal?
It broke at 4am one morning (back in December).
I notice that 8 pin connector has no strain relief on it. Is that optimal?