The last point of yours, is kinda what I am seeing ..... it was pulling from the grid, when the heating element kicked in ... where it should be drawing from the battery and providing powet to the house load .....MaterialBarracuda48 wrote: ↑Mon Jan 05, 2026 10:00 amI am on 1.009, I was going to await a future date and upgrade the battery FW, but today I have asked for the latest.albie999 wrote: ↑Mon Jan 05, 2026 8:00 am I am still having the same problem, with when heater is active, the battery keep stopping to deliver charge to cover house load, and imports from the grid. I have raised this with Fox already ..but I just do not seem to be getting a response
Battery is still on 1.09
I have my battery set to charge each night 23:30-05:29 via Home Assistant, working fine. What I observed at 23:30 is the heater kicks in (heater grid charge is set to same as above times only) and the battery didn't take any charge (around 8C) then at 10C it began to charge from the grid. I have not looked at discharge when the heater kicks in, but perhaps I do need to look at the logs.
I asked for a FW upgrade, because this morning after 09:xx it began a heating cycle... now issue was it was using grid power despite a 97% SoC, I was thinking it should use self-power above 55% SoC (or some such value) but clearly wasn't.
I will see what happens once I get the new FW in place. Rather an annoying bug (could explain why it was pulled)
Yeah .. and obviously costing us money, pulling from the grid. I am having to manually turn the heating element on and off throughout the day, depending on what the solar is doing, and the temp .. to stop pulling from gridMaterialBarracuda48 wrote: ↑Mon Jan 05, 2026 10:09 amI will see what happens once I get the new FW in place. Rather an annoying bug (could explain why it was pulled)
I am hoping I get a reply from Fox ... as right now, been radio silence for a week from them .. and even before christmas (mid December), when I raised the query ..... they responded with .."you have 1.09 and that should fix it" .. obviously not
It's a shame really, and depending on house load, it could become quite expensive.albie999 wrote: ↑Mon Jan 05, 2026 10:11 am Yeah .. and obviously costing us money, pulling from the grid. I am having to manually turn the heating element on and off throughout the day, depending on what the solar is doing, and the temp .. to stop pulling from grid
I am hoping I get a reply from Fox ... as right now, been radio silence for a week from them .. and even before christmas (mid December), when I raised the query ..... they responded with .."you have 1.09 and that should fix it" .. obviously not
Let's see what occurs once they hopefully upgrade me.
Looks like we have two distinct issues, one is related to the heating using the relevant source and allowing heating and consumption from the battery at the same time. The other is people inverters going into a reboot loop making the system inoperable meaning you don’t get solar or battery at all untill a hard reset.
Two possible solutions I’ve seen are FW 1.11 which may fix both and the other is specific to the second issues which is enabling installer setup PV Anti-Hiccup function
Anyone able to share experience on solutions to either, I am also still waiting for a response to my ticket
Two possible solutions I’ve seen are FW 1.11 which may fix both and the other is specific to the second issues which is enabling installer setup PV Anti-Hiccup function
Anyone able to share experience on solutions to either, I am also still waiting for a response to my ticket
FW1.011 with a H1G2 on mgr/master 1.66/1.47 does not cure the reboot loop issue. I had this happen the other night, interestingly when the cell temp dropped to 1°C the reboot loops stopped and the battery heated but only to 8°C
Heating thresholds were set to 6/11°C but changed after to 7/12°C which worked correctly at about 11:30
I did wonder if having the heating threshold at 6°C which is also one of the thresholds at which charge current drops may have been a contributing factor, hence raising the thresholds . The documentation for the EP12 (same firmware) seems to suggest that the 1°C threshold may be hard coded which would explain part of the above.
The charge current thresholds also may have changed with 1.011, see thread here viewtopic.php?t=2618
I also have a ticket open for this.
Heating thresholds were set to 6/11°C but changed after to 7/12°C which worked correctly at about 11:30
I did wonder if having the heating threshold at 6°C which is also one of the thresholds at which charge current drops may have been a contributing factor, hence raising the thresholds . The documentation for the EP12 (same firmware) seems to suggest that the 1°C threshold may be hard coded which would explain part of the above.
The charge current thresholds also may have changed with 1.011, see thread here viewtopic.php?t=2618
I also have a ticket open for this.
H1-3.7-E-G2, 2xEP11-H and 6Kw solar
Manager(ARM):1.69
Master:1.51
BMS:1.012
Manager(ARM):1.69
Master:1.51
BMS:1.012
I have my heating thresholds set to 9c/15c .... it is frustrating, as like you .. "sometimes" the temp has dropped, but the issue of rebooting ... I do not see .. unfortunately, like most people .. I cannot monitor this 24/7 to see what is happening .... I was just lucky the other morning, that I was looking at my HA dashboard .. and saw the "reboot" ... so monitored it for 20 minsnrb501 wrote: ↑Mon Jan 05, 2026 11:29 am FW1.011 with a H1G2 on mgr/master 1.66/1.47 does not cure the reboot loop issue. I had this happen the other night, interestingly when the cell temp dropped to 1°C the reboot loops stopped and the battery heated but only to 8°C
Heating thresholds were set to 6/11°C but changed after to 7/12°C which worked correctly at about 11:30
I did wonder if having the heating threshold at 6°C which is also one of the thresholds at which charge current drops may have been a contributing factor, hence raising the thresholds .
Screenshot 2026-01-04 at 12.29.10.png
The documentation for the EP12 (same firmware) seems to suggest that the 1°C threshold may be hard coded which would explain part of the above.
The charge current thresholds also may have changed with 1.011, see thread here viewtopic.php?t=2618
I also have a ticket open for this.
Hi All
This thread has been really helpful. I had my system installed last March and only now am I noticing the impact the cold weather is having on the batteries. Reading through this thread, I contacted my installer this morning and they got in touch with Fox-ESS who have apparently updated my firmware. I can now see the heating option in the app for the EP11 and have configured this as per the video in the early posts to come on at 7C and go off at 13C. This seemed to be working and my batteries were gradually starting to warm but the app is now showing 'warmup standby' and is stuck at 2.6C. I've got 59% on my battery but all the power is being drawn from the grid so effectively no heating or battery power at the moment. It's just gone dark so is the standby linked to the lack of PV generation? I have configured the option to 'Warmup slot in low price' to draw from the grid so that the batteries could be heated throughout today as it's been little above freezing here and quite overcast.
Also, my firmware was supposed to have been updated but is still showing the same numbers as this morning in the app:
Battery Version_BMS 1.005
Inverter Versions Master 1.27
Slave 1.02
Manager 1.66
I'm new to all of this so any help would be greatly appreciated!
This thread has been really helpful. I had my system installed last March and only now am I noticing the impact the cold weather is having on the batteries. Reading through this thread, I contacted my installer this morning and they got in touch with Fox-ESS who have apparently updated my firmware. I can now see the heating option in the app for the EP11 and have configured this as per the video in the early posts to come on at 7C and go off at 13C. This seemed to be working and my batteries were gradually starting to warm but the app is now showing 'warmup standby' and is stuck at 2.6C. I've got 59% on my battery but all the power is being drawn from the grid so effectively no heating or battery power at the moment. It's just gone dark so is the standby linked to the lack of PV generation? I have configured the option to 'Warmup slot in low price' to draw from the grid so that the batteries could be heated throughout today as it's been little above freezing here and quite overcast.
Also, my firmware was supposed to have been updated but is still showing the same numbers as this morning in the app:
Battery Version_BMS 1.005
Inverter Versions Master 1.27
Slave 1.02
Manager 1.66
I'm new to all of this so any help would be greatly appreciated!
I have EP11, came with v1.005, once it was upgraded to v1.009 the heater worked.
viewtopic.php?p=10871#p10871
And there we go again .. .as soon as the battery heater kicks in ... it kills the discharge from the battery ande defaults to grid import .. aaarrrgghhhh
I have EP11, came with v1.005, once it was upgraded to v1.009 the heater worked.
viewtopic.php?p=10871#p10871
[/quote]
What's weird is that whatever they did this morning has allowed me to access the battery warmup option in the app that was previously greyed out. The little orange icon is showing on the picture of the battery too on the homescreen of the app. I'll contact my installer again tomorrow and ask what's going on. I also logged a ticket with Fox-ESS two days ago but haven't heard anything beyond an automated reply.
viewtopic.php?p=10871#p10871
[/quote]
What's weird is that whatever they did this morning has allowed me to access the battery warmup option in the app that was previously greyed out. The little orange icon is showing on the picture of the battery too on the homescreen of the app. I'll contact my installer again tomorrow and ask what's going on. I also logged a ticket with Fox-ESS two days ago but haven't heard anything beyond an automated reply.
In more detail, your Inverter FW was old and didn't understand what a heated battery even was.philt1808 wrote: ↑Tue Jan 06, 2026 5:05 pm What's weird is that whatever they did this morning has allowed me to access the battery warmup option in the app that was previously greyed out. The little orange icon is showing on the picture of the battery too on the homescreen of the app. I'll contact my installer again tomorrow and ask what's going on. I also logged a ticket with Fox-ESS two days ago but haven't heard anything beyond an automated reply.
My heater option was greyed out in the quick launcher.
Once this was upgraded, the heater choices never worked... I then learned that my old v1.005 FW just didn't work (installed end of Feb 25)
You can also see the -40C to max +50C heater controls change once you get the new v1.009 FW (or higher)
viewtopic.php?p=10728#p10728
Call your supplier and get them to push Battery FW, and you will be cooking
Thanks for the explanation which makes sense. I got an email from Fox-ESS this morning requesting the serial numbers of my batteries and inverter and they've just updated all the firmware. Battery is now showing version 1.11. As you mentioned, the heating sliders have changed and I managed to get the batteries warmed up and operational again. Hopefully, all sorted now and they should get a good test this weekend as the cold air makes a comeback!MaterialBarracuda48 wrote: ↑Tue Jan 06, 2026 5:11 pmIn more detail, your Inverter FW was old and didn't understand what a heated battery even was.philt1808 wrote: ↑Tue Jan 06, 2026 5:05 pm What's weird is that whatever they did this morning has allowed me to access the battery warmup option in the app that was previously greyed out. The little orange icon is showing on the picture of the battery too on the homescreen of the app. I'll contact my installer again tomorrow and ask what's going on. I also logged a ticket with Fox-ESS two days ago but haven't heard anything beyond an automated reply.
My heater option was greyed out in the quick launcher.
Once this was upgraded, the heater choices never worked... I then learned that my old v1.005 FW just didn't work (installed end of Feb 25)
You can also see the -40C to max +50C heater controls change once you get the new v1.009 FW (or higher)
viewtopic.php?p=10728#p10728
Call your supplier and get them to push Battery FW, and you will be cooking
Glad to hear you got sorted out.philt1808 wrote: ↑Wed Jan 07, 2026 1:43 pm Thanks for the explanation which makes sense. I got an email from Fox-ESS this morning requesting the serial numbers of my batteries and inverter and they've just updated all the firmware. Battery is now showing version 1.11. As you mentioned, the heating sliders have changed and I managed to get the batteries warmed up and operational again. Hopefully, all sorted now and they should get a good test this weekend as the cold air makes a comeback!
A great outcome for sure!
Well, after chasing Fox ... it looks like I have had firmware 1.11 applied to my battery ..... but no communication to say it had been done, I just spotted a reboot earlier and checked
WIll monitor later tonight / tomorrow - to see if my battery issues have been resolved .. fingers crossed
WIll monitor later tonight / tomorrow - to see if my battery issues have been resolved .. fingers crossed
Having had the firmware updated to 1.11 today, I'm experiencing the same issue with the battery stopping discharging as soon as the heating kicks in. I've got the sliders at 7-11C and as soon as I hit 6.9C the heaters kicked in and all the power is being drawn from the grid despite their being over 60% left on my battery. I'll be interested to see what the response is from Fox-ESS with the tickets that people have opened.
At least today I've felt I'm moving in the right direction again after days of the batteries being in hibernation!
At least today I've felt I'm moving in the right direction again after days of the batteries being in hibernation!
I raised a 3rd ticket, as no movement on getting the 1.011 FWalbie999 wrote: ↑Wed Jan 07, 2026 2:16 pm Well, after chasing Fox ... it looks like I have had firmware 1.11 applied to my battery ..... but no communication to say it had been done, I just spotted a reboot earlier and checked
WIll monitor later tonight / tomorrow - to see if my battery issues have been resolved .. fingers crossed
Looking forward to your testing, but looking below it does look just as duff
It does look like the 1.011 FW is just as stupid as the 1.009 behaves.philt1808 wrote: ↑Wed Jan 07, 2026 3:54 pm Having had the firmware updated to 1.11 today, I'm experiencing the same issue with the battery stopping discharging as soon as the heating kicks in. I've got the sliders at 7-11C and as soon as I hit 6.9C the heaters kicked in and all the power is being drawn from the grid despite their being over 60% left on my battery. I'll be interested to see what the response is from Fox-ESS with the tickets that people have opened.
At least today I've felt I'm moving in the right direction again after days of the batteries being in hibernation!
Like having a car where you turn on the heating and it stops driving, makes no sense as to why this happens.
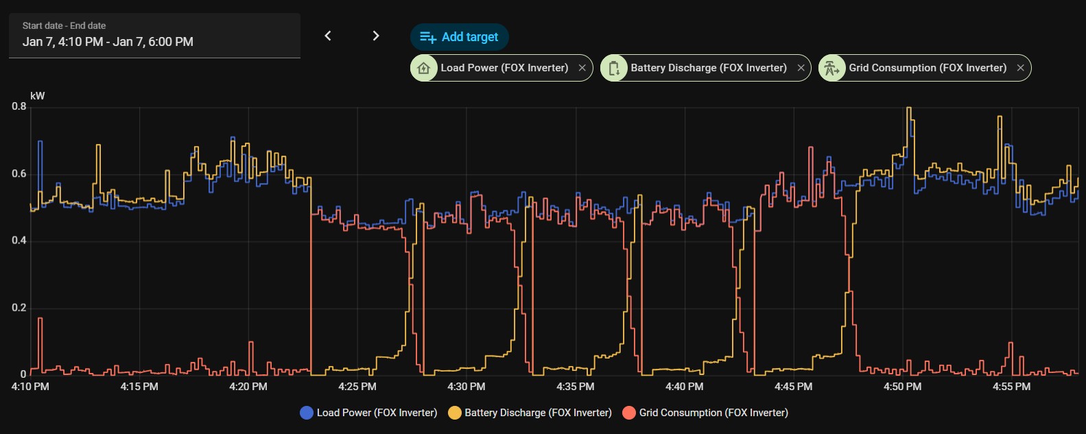
For info .. looks like firmware v1.11 did nothing to fix the issue ...... once battery heater kicks in .... battery stops discharging. I have sent the attached back to Fox .. again
It looks like you wrote that with blood, don't blame you.
I do find it will accept a charge whilst heating, not at the beginning but as it warms up.
Shame it cannot do the same for discharge whilst heating.
Agree .. I have seen that ... when Solar is enough .. and I switch on battery heating ... the battery does heat up .... and the solar is charging the battery ... it really does not make sense
I really think we could do with @will eccles reporting this (which he might have done already) to Fox .. as right now, feels like we are all doing it individually
I really think we could do with @will eccles reporting this (which he might have done already) to Fox .. as right now, feels like we are all doing it individually
Any way you can do a screenshot that includes SOC and temperature alongside the charge/discharge rates?
Here we go - the second picture shows when I disabled battery warming, and everything started to work again
Sorry not sure I understand ...the first and second charts look the exact same. What I was curious was with heating enabled, to see the SOC and Battery temp in parallel with the charge/discharge rates.
I understand it that at 16:22 approx the battery registered 8.9C (heater starts as it drops below his 9C start point)maccoylton wrote: ↑Wed Jan 07, 2026 5:19 pm Sorry not sure I understand ...the first and second charts look the exact same. What I was curious was with heating enabled, to see the SOC and Battery temp in parallel with the charge/discharge rates.
The moment it begins, you see the grid take over the house load, the battery stops supplying the load.
Every 5 mins it seems the battery decides it can supply house load, and the grid drops down, and after a minute or maybe 30 seconds, the battery gives up and the grid takes over once more... repeats this every 5 mins.
At 16:48 approx, he disables heater function and the battery takes over house supply.
What's odd, is the cells temp continues to drop, normally you would see an upward trend in those 20mins of supposed heating.
Suggest it is not heating, since the temperature keeps dropping. My battery is outside, and currently it's around 0 degrees, looks like my charging kicked in around 16:08 today and it took 30 minutes to get BMS Cell Temp Low from 9 to 14 degrees