I have a brand new install this week and I’m disappointed with the power coming through the solar array (8 panels facing south, south west with 8 optimisers).
We live on the Berkshire/Surrey border and the weather has been pretty sunny the past few days.
My friend who lives near by has 15 panels and he is generating between 1 and 2Kwh per hour. His total PV per day this week has been between 8 and 10Kw. He is with GivEnergy.
Obviously it’s difficult getting an accurate daily PV figure with Fox. The Energy Stats app doesn’t seem accurate as the estimated daily Solar number actually changes overtime (reduces) for example it will say something like 0.600kwh at lunchtime and reduce to 0.100 by the end of the day! Between 10am and 3pm the app is showing a snapshot PV of between 0.1 and 0.3Kwh. This is when the sun is visibly shining on the panels. I would have expected this to be nearer 1.0 KWh.
So it would seem I’m only generating under 0.5Kw per day on solar.
Also I’ve noticed in the Energy Data app that PV1 data is blank and PV2 data is where my solar numbers are coming from and match the total PV number. The panels are two sets of four on the same roof (slightly different elevations).
I’m waiting for the installer to contact me but I just wanted to know whether the consensus is that my solar generation looks correct or not. It feels too low to me.
Thanks
Fox BMS v2
Fox ESS Hybrid Inverter 3.7
Mira HV25 x5
Trina solar panels x8
Ohme Pro EV charger
Skoda Enyaq
Fox ESS Hybrid Inverter 3.7
Mira HV25 x5
Trina solar panels x8
Ohme Pro EV charger
Skoda Enyaq
There's an awful lot of "it depends". For instance, we have 14 panels, but only three face south, five face ESE, and six are WSW. There's some shading on some of them because of the chimney (we have optimisers but they are not magic, we still miss out on some generation especially when the sun is low). At this time of year the sun doesn't get high enough to stay over the roofs of the neighbouring houses for particularly long, so we don't get very much from the west facing panels. So even on a cold sunny day, I'm seeing 4-5kWh. Peak generation is ~1.2kW for about an hour 12-1pm, but it drops off pretty quick after that.
Your friend has a considerably larger array, and at a guess, his panels are unobstructed and all facing south?
More concerning though is this comment
I'd agree the generation feels a bit low, the primary cause appears to be one of the strings not working for whatever reason. As to whether the system is underperforming overall, that's very hard to tell remotely, I'm assuming that your installer wouldn't have put 8 optimisers in if there wasn't a potential issue with shading?
Your friend has a considerably larger array, and at a guess, his panels are unobstructed and all facing south?
More concerning though is this comment
Are you able to access the inverter front panel to check the volts and amps for PV1 and 2. It sounds like one of your strings is not working.Also I’ve noticed in the Energy Data app that PV1 data is blank and PV2 data is where my solar numbers are coming from and match the total PV number
I'd agree the generation feels a bit low, the primary cause appears to be one of the strings not working for whatever reason. As to whether the system is underperforming overall, that's very hard to tell remotely, I'm assuming that your installer wouldn't have put 8 optimisers in if there wasn't a potential issue with shading?
The problem with the solar reported figure is that it takes into account system losses, the inverter/bms/batteries all take a bit of power, and when you charge/discharge the battery there are system losses which all get taken out of that ‘solar’ calculation.
If you log into the Foxesscloud.com and select Inverter, Inverter Details, it will show a graph at the bottom of the page, below that there is an empty drop down that says ‘Please Seelect’, select PV1Power and PV2Power and search - that will show you the power delivered on the selected day for that string.
It’s not recommended to have only 4 panels on 1 string, so I would have expected your installer to install them all on a single string.
The suns elevation is very low at the moment and with freezing temperatures it is possible you will only get a few hours of power output depending on how the sun hits the panels - a part frozen array will not work properly as the panels that are obscured are basically in shadow and they hold back any others that are in the sun.
With the cold weather and frozen panels my front array (8 panels) doesn’t start producing properly until noon, and it’s all over by 2.pm as the suns elevation drops too low.
Obviously a very different story on a warm April sunny day, I would expect that 8 panels would be producing 2-3kwh
If you log into the Foxesscloud.com and select Inverter, Inverter Details, it will show a graph at the bottom of the page, below that there is an empty drop down that says ‘Please Seelect’, select PV1Power and PV2Power and search - that will show you the power delivered on the selected day for that string.
It’s not recommended to have only 4 panels on 1 string, so I would have expected your installer to install them all on a single string.
The suns elevation is very low at the moment and with freezing temperatures it is possible you will only get a few hours of power output depending on how the sun hits the panels - a part frozen array will not work properly as the panels that are obscured are basically in shadow and they hold back any others that are in the sun.
With the cold weather and frozen panels my front array (8 panels) doesn’t start producing properly until noon, and it’s all over by 2.pm as the suns elevation drops too low.
Obviously a very different story on a warm April sunny day, I would expect that 8 panels would be producing 2-3kwh
Dave makes a very good point, it may well be that all your panels are on one string, but with 8 optimisers you may well not be getting enough light on the panels to get sufficient voltage to wake that string up. If you can post a trace screenshot as described
Power You can also do a voltage trace on that graph, it can be instructive to see how the voltage changes on the string before any power starts being generated.
Voltage You need to do them separately though, as the portal only has a single Y-axis so if you have say, 200V and 1.2kW, the Power readings barely show up
eg:log into the Foxesscloud.com and select Inverter, Inverter Details, it will show a graph at the bottom of the page, below that there is an empty drop down that says ‘Please Seelect’, select PV1Power and PV2Power and search - that will show you the power delivered on the selected day for that string.
Power You can also do a voltage trace on that graph, it can be instructive to see how the voltage changes on the string before any power starts being generated.
Voltage You need to do them separately though, as the portal only has a single Y-axis so if you have say, 200V and 1.2kW, the Power readings barely show up

It sounds to me like you have the panels in two strings of four. As mentioned above this wont work too well. I have five on one string and 7 on another and the 5 string does not perform proportionally as well at this time of the year as the 7 string so I would suggest that is probably the lowest you ever want to go.
Thanks all. I’ll do some reading of the web based Fox ESS site. My new HA Green has arrived so I want to set that up with the basic installation this weekend. I’ve ordered the part from Amazon to take the data from the modbus connection but I’m away next week so it will probably be the week after.
Regarding the solar panels.. I think they are a single string. When we had the survey the guy recommended 4 optimisers as he said the first solar panel may get some shading from the chimney which would effect the other three panels. When the roof team arrived they said that four optimisers wouldn’t be enough because if the first panel was in the shade it would also impact the second bank of four panels.. so I think this means they must be a string?
Regarding the solar panels.. I think they are a single string. When we had the survey the guy recommended 4 optimisers as he said the first solar panel may get some shading from the chimney which would effect the other three panels. When the roof team arrived they said that four optimisers wouldn’t be enough because if the first panel was in the shade it would also impact the second bank of four panels.. so I think this means they must be a string?
Fox BMS v2
Fox ESS Hybrid Inverter 3.7
Mira HV25 x5
Trina solar panels x8
Ohme Pro EV charger
Skoda Enyaq
Fox ESS Hybrid Inverter 3.7
Mira HV25 x5
Trina solar panels x8
Ohme Pro EV charger
Skoda Enyaq
Three screen grabs.
1. PV1 Power and volt.
2. PV2 Power and volt.
3. PV Power (which is identical to PV2 Power. PV1 Power is zero).
1. PV1 Power and volt.
2. PV2 Power and volt.
3. PV Power (which is identical to PV2 Power. PV1 Power is zero).
Attachments:
Fox BMS v2
Fox ESS Hybrid Inverter 3.7
Mira HV25 x5
Trina solar panels x8
Ohme Pro EV charger
Skoda Enyaq
Fox ESS Hybrid Inverter 3.7
Mira HV25 x5
Trina solar panels x8
Ohme Pro EV charger
Skoda Enyaq
Thanks for posting those graphs, that makes sense now - yes PV1 is not connected, all your panels are on the one string PV2.
Your output isn’t particularly high - If there were no shadows (or frozen panels), and full sunshine I think you might expect 1kw output at peak but obviously with the suns elevation being so slow, other houses, trees, chimneys and gables all get in the way.
December is the worst solar month by a fair margin, but if we get a bright sunny day I find it is a good idea to take a picture of the two strings every hour or so, then you can see if there are any shadows being cast and from where.
Your output isn’t particularly high - If there were no shadows (or frozen panels), and full sunshine I think you might expect 1kw output at peak but obviously with the suns elevation being so slow, other houses, trees, chimneys and gables all get in the way.
December is the worst solar month by a fair margin, but if we get a bright sunny day I find it is a good idea to take a picture of the two strings every hour or so, then you can see if there are any shadows being cast and from where.
Thanks Dave. I’ll get the installer to check it all over when they get in touch.
I’ve got HA set up with HACS on the new Green box and it is now pulling in the info. I’m not sure it’s giving me anything extra that Energy Data isn’t. I’ll try and set a few dashboards up tomorrow but I have a feeling only the modbus integration will be a step change.
Quite surprised the Fox Cloud app is so limited tbh. Can’t be too difficult for them to provide better data.
I’ve got HA set up with HACS on the new Green box and it is now pulling in the info. I’m not sure it’s giving me anything extra that Energy Data isn’t. I’ll try and set a few dashboards up tomorrow but I have a feeling only the modbus integration will be a step change.
Quite surprised the Fox Cloud app is so limited tbh. Can’t be too difficult for them to provide better data.
Fox BMS v2
Fox ESS Hybrid Inverter 3.7
Mira HV25 x5
Trina solar panels x8
Ohme Pro EV charger
Skoda Enyaq
Fox ESS Hybrid Inverter 3.7
Mira HV25 x5
Trina solar panels x8
Ohme Pro EV charger
Skoda Enyaq
Ok, sounds good - the Fox cloud does have a lot more capabilities than the standard integration provides, some clever people have done a man in the middle intercept and been able to work out the setting of minsoc, charge periods etc.. - but you would need reasonably good coding skills to make use of these.Dad wrote: ↑Sat Dec 02, 2023 9:54 pm Thanks Dave. I’ll get the installer to check it all over when they get in touch.
I’ve got HA set up with HACS on the new Green box and it is now pulling in the info. I’m not sure it’s giving me anything extra that Energy Data isn’t. I’ll try and set a few dashboards up tomorrow but I have a feeling only the modbus integration will be a step change.
Quite surprised the Fox Cloud app is so limited tbh. Can’t be too difficult for them to provide better data.
The main thing against the cloud is reliability, it isn't 5 9's - possibly only 3 9's whereas getting access over RS485 modbus gives you reliable local control for the majority of the features - the only exception being the strategies, force charge/discharge etc... which have only just been released. Foxess have stated they will eventually be part of the modbus protocol but for the moment that bit has to be done via their cloud. I would highly recommend getting the modbus set-up when you have a bit of spare time
Ok.. so the installer doesn’t want to do a site survey until at least the end of January to see if things start to improve.
Meanwhile we are seeing on average a total of 1Kwh solar generated per day. Today the sun is blazing down on the panels and the app is showing me that we are generating 0.1! My neighbour is generating between 2.0 and 3.0Kwh. Yesterday he harvested over 10Kw and we harvested 1.0Kw. I’m sure something just isn’t right.
I recall reading that the inverter should be located close to the consumer unit. Our inverter is located next to the batteries in the loft at one end of the house and the consumer unit is on the ground floor at the other end. The cable run must be 30m++. Could this cause able issue at all with the solar? I assume not because the batteries are working really well… topping up at night and using no peak electric during the day anymore.
Meanwhile we are seeing on average a total of 1Kwh solar generated per day. Today the sun is blazing down on the panels and the app is showing me that we are generating 0.1! My neighbour is generating between 2.0 and 3.0Kwh. Yesterday he harvested over 10Kw and we harvested 1.0Kw. I’m sure something just isn’t right.
I recall reading that the inverter should be located close to the consumer unit. Our inverter is located next to the batteries in the loft at one end of the house and the consumer unit is on the ground floor at the other end. The cable run must be 30m++. Could this cause able issue at all with the solar? I assume not because the batteries are working really well… topping up at night and using no peak electric during the day anymore.
Fox BMS v2
Fox ESS Hybrid Inverter 3.7
Mira HV25 x5
Trina solar panels x8
Ohme Pro EV charger
Skoda Enyaq
Fox ESS Hybrid Inverter 3.7
Mira HV25 x5
Trina solar panels x8
Ohme Pro EV charger
Skoda Enyaq
yes agree it sounds like something isn't right, perhaps a faulty panel or a badly shaded one (just one panel shaded across its width will hold the rest back), the suns elevation is really low at the moment and so shadows and such effects play a huge part in your solar generation but if you have un-interrupted solar hitting all the panels in the string without shading they should be generating more.Dad wrote: ↑Wed Jan 10, 2024 2:19 pm Ok.. so the installer doesn’t want to do a site survey until at least the end of January to see if things start to improve.
Meanwhile we are seeing on average a total of 1Kwh solar generated per day. Today the sun is blazing down on the panels and the app is showing me that we are generating 0.1! My neighbour is generating between 2.0 and 3.0Kwh. Yesterday he harvested over 10Kw and we harvested 1.0Kw. I’m sure something just isn’t right.
I recall reading that the inverter should be located close to the consumer unit. Our inverter is located next to the batteries in the loft at one end of the house and the consumer unit is on the ground floor at the other end. The cable run must be 30m++. Could this cause able issue at all with the solar? I assume not because the batteries are working really well… topping up at night and using no peak electric during the day anymore.
On the length of cable between the inverter and consumer unit, that won't be affecting your PV generation at all - as long as the cable has been rated correctly it can run that distance without any effects.
I think a site survey is a very sensible next step, there are a lot of variables to look at, if it is shadows a device called an optimiser can be fitted on shaded panels which will allow the non-shaded panels to work - it's good practice at times like this to wait for a sunny day and take photos of your arrays every hour to see if and where shadows maybe interfering with your generation.
Thanks Dave. I have an optimiser on each panel.
Fox BMS v2
Fox ESS Hybrid Inverter 3.7
Mira HV25 x5
Trina solar panels x8
Ohme Pro EV charger
Skoda Enyaq
Fox ESS Hybrid Inverter 3.7
Mira HV25 x5
Trina solar panels x8
Ohme Pro EV charger
Skoda Enyaq
For our setup here we have five panels which get shaded at certain times of day by a chimney, and those panels have optimisers on them. This helps particularly in the shoulder seasons when the sun isn't high enough to shine directly on these panels.
However what I've observed is that it takes more light to get that string generating - it's almost as if the "startup" voltage for that string is increased, or has to exceed a certain threshold (I know the startup voltage is determined by the inverter, but I don't know enough about how the optimisers work to be able to explain it in proper electrical terms).
If I look at the power trace for the 'optimised' string, it is close to zero for a while when the sun shines on it initially, and then it leaps up to a handful of watts and increases from there. This is in contrast to the non-optimised string of six panels on the other side of the house, which has a power trace that just ramps up slowly with illumination, as you'd expect.
My wider point here is that the optimisers are not "free" - they have an effect on the generating capability of a given string. I don't know how that effect scales as you add more optimisers, or as the ratio of panels and optimisers changes - my rear string has x5 panels with optimisers facing ~east, but it also has x3 (south facing) without. My hypothesis is that the cumulative (multiplicative?) effect of having all those optimisers is suppressing what you can generate in the relatively weak January sunlight. Does your friend have any optimisers in their system?
Now, your installer would (presumably!) have had a reason to put an optimiser on every panel, which would have been to protect your generation ability from some sort of shading effect when the sun is higher and stronger. Can you elaborate on the physical situation around your roof - do you have any trees or neighbouring roofs etc which could be the reason for this setup? The site survey that Dave mentions above would be the sensible and systematic way to look at this of course.
However what I've observed is that it takes more light to get that string generating - it's almost as if the "startup" voltage for that string is increased, or has to exceed a certain threshold (I know the startup voltage is determined by the inverter, but I don't know enough about how the optimisers work to be able to explain it in proper electrical terms).
If I look at the power trace for the 'optimised' string, it is close to zero for a while when the sun shines on it initially, and then it leaps up to a handful of watts and increases from there. This is in contrast to the non-optimised string of six panels on the other side of the house, which has a power trace that just ramps up slowly with illumination, as you'd expect.
My wider point here is that the optimisers are not "free" - they have an effect on the generating capability of a given string. I don't know how that effect scales as you add more optimisers, or as the ratio of panels and optimisers changes - my rear string has x5 panels with optimisers facing ~east, but it also has x3 (south facing) without. My hypothesis is that the cumulative (multiplicative?) effect of having all those optimisers is suppressing what you can generate in the relatively weak January sunlight. Does your friend have any optimisers in their system?
Now, your installer would (presumably!) have had a reason to put an optimiser on every panel, which would have been to protect your generation ability from some sort of shading effect when the sun is higher and stronger. Can you elaborate on the physical situation around your roof - do you have any trees or neighbouring roofs etc which could be the reason for this setup? The site survey that Dave mentions above would be the sensible and systematic way to look at this of course.
Since we've lost two full weekends, and a few days in addition to that, we're now well under 2 9's.Dave Foster wrote: ↑Sun Dec 03, 2023 9:15 am The main thing against the cloud is reliability, it isn't 5 9's - possibly only 3 9's
In case it helps, here is my daily PV generation over the last year. This system is 6x390W panels, 3 on the back facing ESE, 3 on the front facing WNW, all as a single string with 6 optimisers.
As another baseline / datapoint, here's my last year of figures (the spike in April should be ignored)
14 panels total
String 1
3 ~south
5 ~east, with optimisers
String 2
6 ~west
14 panels total
String 1
3 ~south
5 ~east, with optimisers
String 2
6 ~west
Last edited by calum on Fri Jan 12, 2024 9:49 am, edited 1 time in total.
Thanks all, very interesting!
We have quite a large plot with trees but the trees don’t actually come into play from midday onwards as the sun has moved around them.
We have a chimney that casts a shadow on the first panel early on but then the sun clears that too. It was because of the chimney that they said we would need optimisers.
On a sunny day, like most of this week, I can see the sun directly shining on the 4 panels with no shadows after midday (I can’t see the other 4 panels on the adjacent elevation) and at this point the app is showing just 0.1Kwh which just doesn’t seem right. Ironically on less sunny days sometimes I see the PV power get up to 0.3Kwh. The PV power has never exceeded 0.5Kwh. The daily PV yield for this week has been 1.0KW per day (actually 0.7 yesterday and it was very sunny!).
We have quite a large plot with trees but the trees don’t actually come into play from midday onwards as the sun has moved around them.
We have a chimney that casts a shadow on the first panel early on but then the sun clears that too. It was because of the chimney that they said we would need optimisers.
On a sunny day, like most of this week, I can see the sun directly shining on the 4 panels with no shadows after midday (I can’t see the other 4 panels on the adjacent elevation) and at this point the app is showing just 0.1Kwh which just doesn’t seem right. Ironically on less sunny days sometimes I see the PV power get up to 0.3Kwh. The PV power has never exceeded 0.5Kwh. The daily PV yield for this week has been 1.0KW per day (actually 0.7 yesterday and it was very sunny!).
Fox BMS v2
Fox ESS Hybrid Inverter 3.7
Mira HV25 x5
Trina solar panels x8
Ohme Pro EV charger
Skoda Enyaq
Fox ESS Hybrid Inverter 3.7
Mira HV25 x5
Trina solar panels x8
Ohme Pro EV charger
Skoda Enyaq
The higher power on less sunny days is known as ‘cloud effect’ which could suggest shading (or faulty panel/optimiser) might be the problem as the clouds act as a diffuser for the light and scatter it providing more light to all panels even those that are not in direct sunlight.Dad wrote: ↑Thu Jan 11, 2024 9:57 pm Thanks all, very interesting!
We have quite a large plot with trees but the trees don’t actually come into play from midday onwards as the sun has moved around them.
We have a chimney that casts a shadow on the first panel early on but then the sun clears that too. It was because of the chimney that they said we would need optimisers.
On a sunny day, like most of this week, I can see the sun directly shining on the 4 panels with no shadows after midday (I can’t see the other 4 panels on the adjacent elevation) and at this point the app is showing just 0.1Kwh which just doesn’t seem right. Ironically on less sunny days sometimes I see the PV power get up to 0.3Kwh. The PV power has never exceeded 0.5Kwh. The daily PV yield for this week has been 1.0KW per day (actually 0.7 yesterday and it was very sunny!).
Is there anyone you know that has a drone you can borrow so you can do a visual survey on the other 4 panels ?.
Interesting point that @Calum made 4 panels is the minimum which will provide sufficient start up voltage (5 recommended), so if you have optimisers on all panels and with 2 * 4 panels in different orientations you might simply need a bit more sun elevation before they will overcome their inertia and start generating effectively.
Unfortunately I don’t have anyone with a drone. I do suspect it’s something to do with the way the string and optimisers have been set up and Callum’s post is interesting .. as is your comment about clouds!
Fox BMS v2
Fox ESS Hybrid Inverter 3.7
Mira HV25 x5
Trina solar panels x8
Ohme Pro EV charger
Skoda Enyaq
Fox ESS Hybrid Inverter 3.7
Mira HV25 x5
Trina solar panels x8
Ohme Pro EV charger
Skoda Enyaq
Hi, similar question.
Today is a bright sunny day, very close to peak sun.
My nominal 5.9 kw array is producing 3.8 kw.
Is that typical for this time of year, or is something amiss ?
PV1 / PV2 ratio looks about right for the no of panels per string (5 , 8)
No shading, south-facing.
Today is a bright sunny day, very close to peak sun.
My nominal 5.9 kw array is producing 3.8 kw.
Is that typical for this time of year, or is something amiss ?
PV1 / PV2 ratio looks about right for the no of panels per string (5 , 8)
No shading, south-facing.
It's certainly bright and sunny for January, in the UK. The sun is definitely not at full strength though. Consider what it would be like in June. Or at the equator!
The kWp rating is based on more or less equatorial sun and some nominal panel temperature that would be unlikely under such conditions, ie it's the absolute best possible output, which you certainly won't hit in January in the UK
Honestly, getting 2/3 of that seems pretty good to me - that peak output will be short lived of course at this time of year as the sun will quickly drop.
The kWp rating is based on more or less equatorial sun and some nominal panel temperature that would be unlikely under such conditions, ie it's the absolute best possible output, which you certainly won't hit in January in the UK

Honestly, getting 2/3 of that seems pretty good to me - that peak output will be short lived of course at this time of year as the sun will quickly drop.
Thanks for the reply. Only had PV panels since end Sept, so still learning 
What was confusing me were all the "helpful" articles on the internet from various installers saying "solar panels work on sunlight not heat, so still generate power in winter" without any kind of qualification that not all sunlight is equal.....

What was confusing me were all the "helpful" articles on the internet from various installers saying "solar panels work on sunlight not heat, so still generate power in winter" without any kind of qualification that not all sunlight is equal.....

The thing that concerns me is that my neighbour with a 6Kw solar array is consistently harvesting 10Kw+ per sunny day and that includes yesterday. I harvested 0.7Kw yesterday in the bright sun!
I totally get that we have different set ups etc but surely 0.7Kw on a very sunny day isn’t right! I can see the panels in the sun at lunchtime.
I totally get that we have different set ups etc but surely 0.7Kw on a very sunny day isn’t right! I can see the panels in the sun at lunchtime.
Fox BMS v2
Fox ESS Hybrid Inverter 3.7
Mira HV25 x5
Trina solar panels x8
Ohme Pro EV charger
Skoda Enyaq
Fox ESS Hybrid Inverter 3.7
Mira HV25 x5
Trina solar panels x8
Ohme Pro EV charger
Skoda Enyaq
It is possible that you have a faulty panel, and it's probably worth contacting your installer to get them to check things over. If you happen to have access to a thermal camera that can apparently be a good way to check for potential problems (problematic panels get hotter because they don't convert any energy into electricity).
I would at the very least try to understand their rationale for fitting all those optimisers, and if what you are seeing is what they expected.
That said, is the sun shining on all eight panels at once? Because further up you said
Does your neighbour have any optimisers in their array?
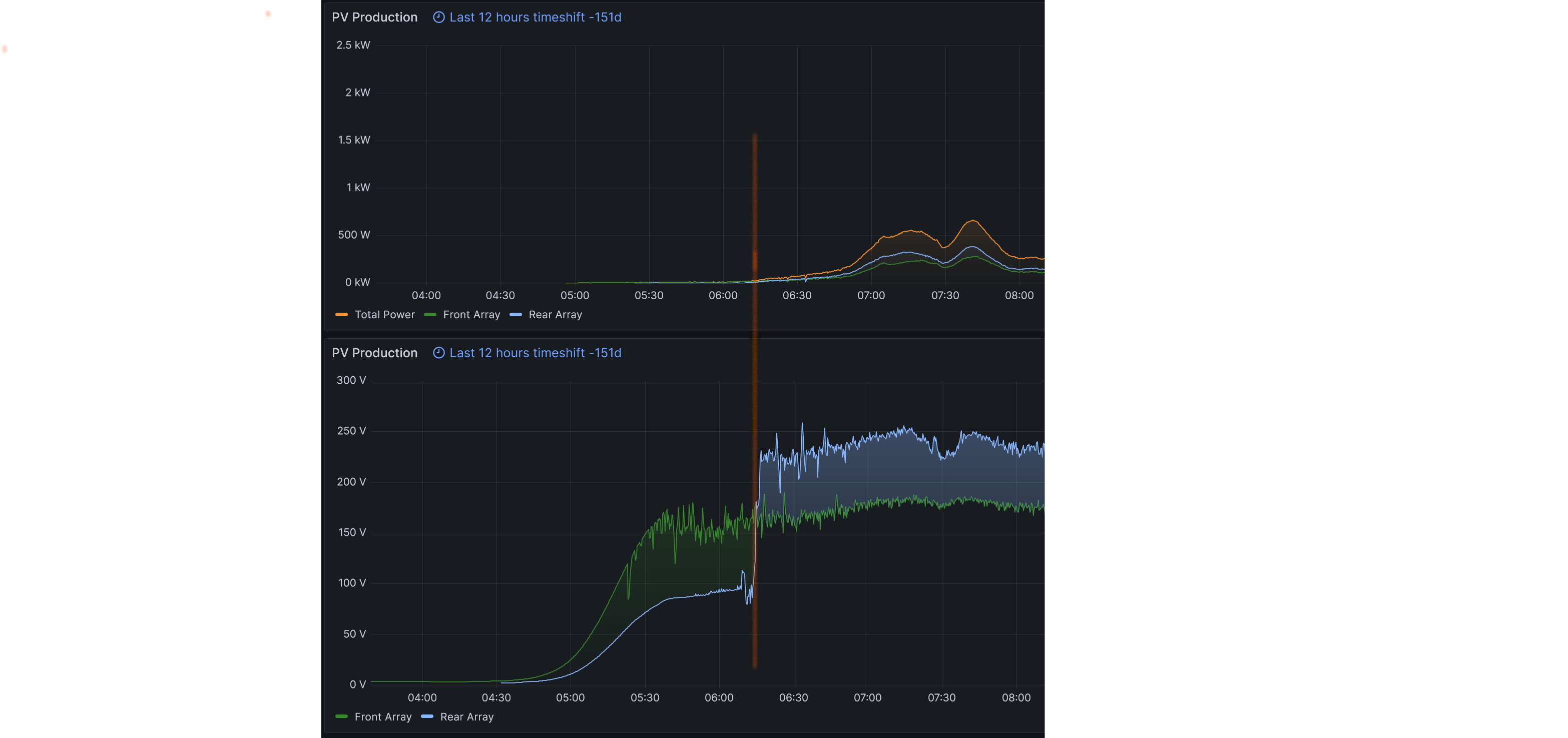
Edit: By way of example, here is mine from back in August sometime, you can see how the Rear Array voltage trace in light blue suddenly increases from just below 100 to well over 200. There's nothing much to see on the power traces above, but it's the rear array that has the optimisers in our setup. My point being, there is a threshold at which the voltage quickly increases. It's very different from the Front Array voltage trace which steadily increases with no "step".
Of course, I might be barking up entirely the wrong tree here...
I would at the very least try to understand their rationale for fitting all those optimisers, and if what you are seeing is what they expected.
That said, is the sun shining on all eight panels at once? Because further up you said
If it's not on all eight at once, I suspect the optimisers may be, perversely, hindering your generation, since the effective string voltage may not get high enough. Remember that 4 panels in a single string is borderline for effective generation, without optimisers at all. If you're not getting full illumination across that string, you may not get much generation until the sun gets stronger. Even full sun in January is a fraction of the strength it will have in the summertime.I can see the sun directly shining on the 4 panels with no shadows after midday (I can’t see the other 4 panels on the adjacent elevation)
Does your neighbour have any optimisers in their array?
Edit: By way of example, here is mine from back in August sometime, you can see how the Rear Array voltage trace in light blue suddenly increases from just below 100 to well over 200. There's nothing much to see on the power traces above, but it's the rear array that has the optimisers in our setup. My point being, there is a threshold at which the voltage quickly increases. It's very different from the Front Array voltage trace which steadily increases with no "step".
Of course, I might be barking up entirely the wrong tree here...