Why does electricity production in my foxess s2000 g2 inverter return to zero successively even in sunny days??
Can you post a graph of the inverter output when it happens, and are there any errors reported ?
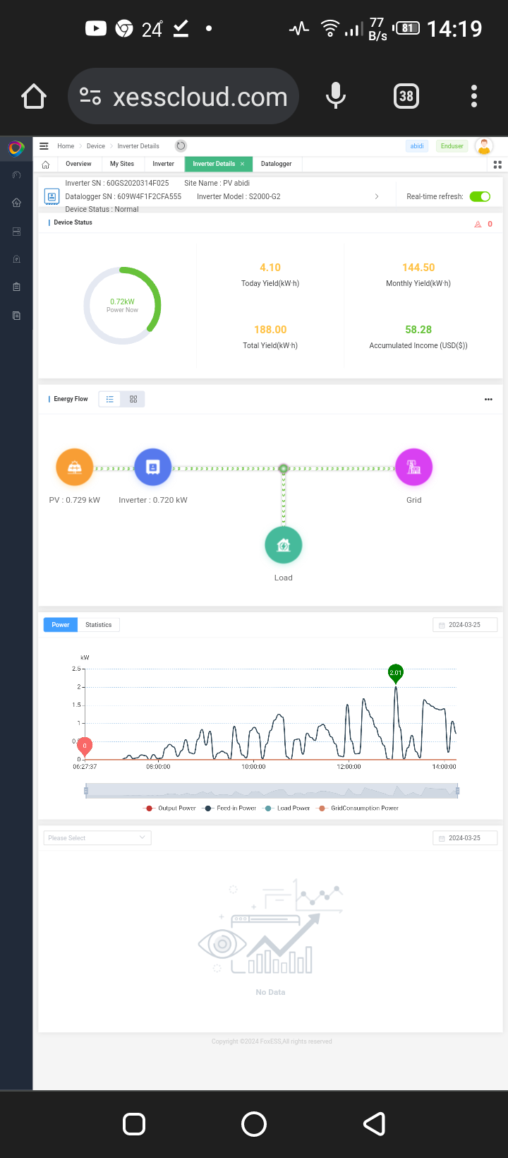
Can you log into the Foxesscloud website, on there on the device page, in the graph at the bottom you can select variables to look at - can please select pv1current and pv2current and post the screenshot.
It may be the string is going over current - which you will see from those traces, the maximum current per string is 12.5A after which it will cut the power on the string, recovering shortly afterwards - which is what you are seeing but I am surprised there are no errors.
It may be the string is going over current - which you will see from those traces, the maximum current per string is 12.5A after which it will cut the power on the string, recovering shortly afterwards - which is what you are seeing but I am surprised there are no errors.
Only one Pv string and one with single entrance in my iinverter(by the way my friend has same inverter firmware "manager1.03, slave 0.14 and master 1.26
My inverter manager 0.33, slave 0.14 and master 1.26 )
5 pv panels jinko solar 400wp 41.7v 9.6 amp
My inverter manager 0.33, slave 0.14 and master 1.26 )
5 pv panels jinko solar 400wp 41.7v 9.6 amp
Attachments:
That looks very strange, the current was looking as you would expect up to 8.9A then it started the up and down - is there any kind of shading, a tree, a post, chimney stack etc.. in the way - or are the panels in direct sunlight ?.
Your firmware versions are a couple of versions behind for both master and manager - I think a good place to start is to ask Fox to update the firmware for you to the latest versions, and also ask them to look at the PV1 array to see if they can see any faults being generated.
Your firmware versions are a couple of versions behind for both master and manager - I think a good place to start is to ask Fox to update the firmware for you to the latest versions, and also ask them to look at the PV1 array to see if they can see any faults being generated.
My panels direct under sunlight so no shading
How to contact foxess company for giving last update
How to contact foxess company for giving last update
If you can find your nearest local office, it is better to contact their email address with the request (include your inverter serial number), you can also include the issues you are seeing on your PV power and ask for them to review.
https://www.fox-ess.com/get-in-touch/
Or raise a ticket here -
https://support.fox-ess.com/portal/en/n ... 0000564485
https://www.fox-ess.com/get-in-touch/
Or raise a ticket here -
https://support.fox-ess.com/portal/en/n ... 0000564485